石膏粉生产线
产品简介:
黎明重工石膏粉生产线产品质量好,性能优越,备受市场青睐,伴随着石膏制品业的发展,各种不同用途的石膏粉也相继得到应用 91影院,特别是在建材行业,随着高层建筑的不断增多和国家墙改工作的逐步深入,石膏粉已成为建材市场的紧俏产品。
应用范围:砂石料场 91影院在线. 混凝土搅拌站. 干粉砂浆. 电厂脱硫. 石英砂等.
物 料:河卵石. 花岗岩. 辉绿岩. 石灰石. 方解石. 白云石. 重晶石 91影院高清. 滑石. 石膏. 膨润土等.
突出优势
破碎机将大尺寸的石膏矿石破碎成小于30mm的小块颗粒,输送至磨机进行粉磨,经选粉机将粉磨后达到产品所需细度的石膏生粉送入沸腾炉进行煅烧 91影院免费观看,其余部分返回磨机进行再次粉磨直至合格,煅烧后的合格石膏粉送入熟料仓储存或送入制品车间使用。

工作原理
石膏粉生产工作原理是将生石膏,脱硫石膏从进料口加入,与筒体内换热管外壁进行有效接触,利用沸腾炉烟气为介质对脱硫石膏进行加热煅烧,煅烧后的产品从卸料口收集,因为是间接换热的缘故,筒体内可以得到较高的蒸汽局部压力,这对产品质量产生积极的影响,另外,石膏与载热体没有直接接触 91在线,大限度的保持了产品的纯度,间接换热式回转煅烧机技术可以通过严格控制煅烧强度来有效控制石膏从二水石膏脱成半水石膏,本工艺采用的主要技术,利用沸腾炉提供热源,可大限度降低煤耗,并充分利用热,日产100-1000吨,是目前工业石膏煅烧工艺中理想的设备。
91影院 - 工程案例
更多案例"91影院在线" 技术参数
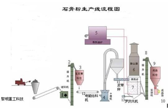
根据工艺要求建筑石膏生产线通常分为五部分 91影院观看,分别是破碎系统,粉磨系统,煅烧系统,储料输送系统及电控系统。
(1)破碎系统:石膏原料经由给料机进入破碎机,破碎机将大尺寸的石膏矿石破碎成小于30mm的小块颗粒,备用,根据石膏原料的大小和不同产量需求,可以选择对应规格的破碎机,通常选择PE颚式破碎机,PC锤式破碎机或PF反击式破碎机等 91影院,为了保护环境清洁,可配备除尘设备,满足环保排放要求。
(2)原料输送:经破碎后的石膏原料经过提升机输送至储料仓备用 91影院在线,储料仓根据对物料储存时间的要求设计规格,保障物料稳定的供给。
(3)粉磨系统: 物料经电磁振动给料机均匀连续地送入磨机内,进行研磨,粉磨后的石膏生粉由磨机鼓风机鼓出的风流吹出,经过主机上方的分析机进行分级,细度合乎规格的粉末,随风流进入大旋风收集器,收集后经出粉管排出即为成品,成品落入螺旋输送机 91影院高清,输送到下一系统煅烧,整个风路系统是密闭循环的,从大旋风收集器和鼓风机之间的管道引入袋式除尘器,除去空气中的粉尘,然后排到环境中,确保环境清洁,经过粉磨系统的物料由粒径0~30mm,改变为80~120目,符合石膏粉细度要求。
该粉磨主要设备为提升机、储料仓、振动给料机、磨粉机、螺旋输送机、袋式除尘器等。磨机采用我公司生产的新专利产品欧版磨粉机(专利产品号:ZL 2009 2 0088889 91影院免费观看,8,ZL 2009 2 0092361,8,ZL 2009 2 0089947,9),由于欧版磨粉机内部带有选粉装置,不需外部的选粉机,使得流程简单。。
(4)煅烧系统:该系统主要包括提升机、沸腾炉、静电除尘、罗茨风机等设备。采用的沸腾炉为目前我国应用广的建筑石膏煅烧设备,具有设备小巧,生产能力大结构简单,不易损坏设备紧凑,占地少能耗较低操作方便,容易实现自动控制,产品质量好,熟石膏相组成比较理想,物理性能稳定基建投资省,运行费用低等七大优点,被广泛应用于天然石膏和化学石膏的煅烧工艺之中。
(5)电器控制系统:
电器控制系统采用目前的集中控制、DCS控制或PLC控制,各控制元件均选用国际知名品牌产品。











